I am a front-end developer specializing in creating experiences using data as raw material. Most of my projects take the form of web services with views into data, or as one off data visualisations. More...
Drift Drill Down
June '22
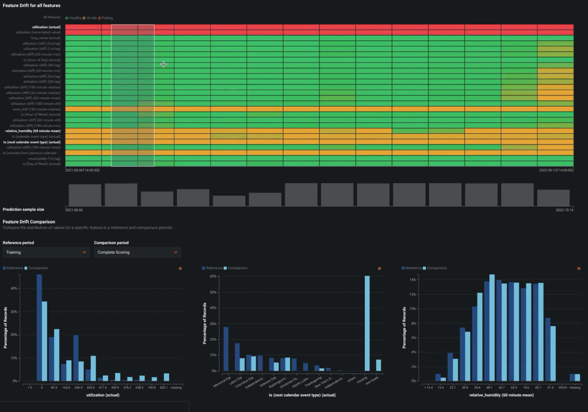
Drill Down chart visualizes the difference in distribution over time between the training dataset of the deployed model and the datasets used to generate predictions in production....
With: Raúl Pineda
At: Datarobot
Drift Drill Down
June '22
Job Definitions UI
September '21
Job definitions allow users to create a template for prediction jobs which can be invoked via a trigger or run on a schedule....
With: Raúl Pineda,Gustavo Ramos Lira
At: Datarobot
Job Definitions UI
September '21
Geospatial Domain
December '19
We built capability into Datarobot AutoML platform to help users explore patterns in thier data using dynamic map visualizations....
With: Eric Reyes,Joseph O'Hallaron
At: Datarobot
Geospatial Domain
December '19
Ambinode
August '17
AmbiNode is an automated sensing as a service solution which helps you monitor and manage your indoor ambience, integrating a wide range of sensors to enable healthier homes and work places....
At: Leapcraft
Ambinode
August '17
Cost of War
March '16
This book lists violent incidents and accompanying civilian deaths in Iraq between 20 March 2003 and 18 December 2011....
With: Shobhan Shah
Cost of War
March '16
Flight Sense
April '15
An analytics service to help optimize corporate travel. Flight sense works with large volumes of raw booking data combined with meta data from numerous other sources to build an advanced analytics model for corporate travel. We use modern big data te...
With: Antoni Kaniowski,Christian Sonne
At: Leapcraft
Flight Sense
April '15
Bike Maps
July '14
The city of Copenhagen conducted an experiment to detect the flow of bicycle traffic along some important corridors in the city. The study consisted of tagging approximately 300 randomised bicycles with passive RFID tags that leave a trace every time...
With: Antoni Kaniowski
At: Leapcraft
Bike Maps
July '14
Creative Clusters Map
December '13
Based on the Danish Central Business Register records (CVR) we build a map that explored the geographic clustering of companies from the creative sectors in Denmark. The visualization was geared towards exploring which areas besides the usual suspect...
With: Antoni Kaniowski
At: Leapcraft
Creative Clusters Map
December '13
Wind Power In Denmark 1977-2020
June '13
WIND ELECTRICITY IN DENMARK 1977-2020 shows patterns of wind turbines installed – and taken down – in Denmark over the years in combination with total consumption of electricity and gross energy....
With: Antoni Kaniowski
For: Kirt Thomsen
Wind Power In Denmark 1977-2020
June '13
The Books of Aarhus
May '13
Analyzing the transactions of materials at the libraries in Aarhus Municipality. The municipality of Aarhus administrates 19 different public libraries distributed throughout the greater Aarhus area. Since the beginning of 2013 the time and place of...
With: Matthias Nielsen
The Books of Aarhus
May '13
Vores Fart (Our Speed)
February '13
We were given the task to build a data visualization based on three speed measurement spots around Denmark that would engage the media and the public in a discussion about safe driving. The chart was publicly accessible during the duration of the cam...
With: Antoni Kaniowski
At: KL7
Vores Fart (Our Speed)
February '13
All the passes
January '13
A visualisation of only passes made during a 2011-12 Barclay’s Premier League football match between Bolton Wanderers FC and Manchester City FC on 21 Aug 2012. The goal of the project was to derive understanding of a football match through merely obs...
All the passes
January '13
E.volution
May '12
e.volution visualizes a user’s email relationships with other people through time. Aimed as an excercise in data visualisation, the visualisation was developed in processing and works with GMail accounts....
With: Hideaki Matsui
At: CIID
E.volution
May '12
CityViewAR
November '11
CityViewAR is a mobile AR (augmented reality) application that allows people to see how the city was before the earthquakes and building demolitions....
For: HITLabNZ
CityViewAR
November '11













